多功能智慧燈桿系統以多功能燈桿為物理載體,及智慧照明、環境監測、道路監控、空氣質量、信息交互只能充電、一鍵求助等應用為一體,實現智能化一桿多用,提高城市資源的集約化管理和利用,在亮化城市提高城市競爭力等方面起到巨大作用。是智慧城市建設的重要組成部分。
WG585智慧燈桿網關
協助客戶快速實現系統組建與實施
專用于智慧燈桿的物通博聯WG585邊緣計算,兩化融合的網關,配置4路千兆LAN口、1路千兆WAN口,RS232、RS485接口,對LED、充電樁等電源可實現遠程管理。WG585智慧燈桿網關,已實現攝像頭、LED顯示屏、環保傳感、氣象傳感、一鍵告警、IP廣播、充電樁等設備的通信對接及驅動協議匹配,協助客戶快速實現智慧燈桿系統組建與實施。

智慧路燈桿云平臺
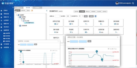
全方位的城市物聯管理
在物通博聯提供的公有云/私有云/按客戶需求的云平臺(阿里云/百度云等)上通過MQTT協議查看到所定義設備的相關信息,或者直接在云平臺上直接部署相關變量屬性信息,繪制成云組態,便可更方便快捷的查看到數據的實時信息以及更加安全的遠程調控設備。

在物通博聯云平臺上可自行定義采集設備的變量屬性,在進行數據過濾篩選并標準化后,通過 MQTT 物聯網協議以 W-JSON 字符串格式上報到云平臺中,客戶可直觀看到采集的數據,并可自行定義云組態,自行動手畫出想要的組態內容,并可在手機APP上直觀顯示且可在組態中直接部署數據,實現遠程控制和運維。
物通博聯工業智能網關WG500系列是物通博聯推出的一款工業級邊緣計算網關,它是一款兩化融合的網關。它支持將各種儀 器儀表、各種 PLC 控制器、各種采集器的數據采集到網關,在進行數據過濾篩選并標準化后,通過 MQTT 物聯網協議以 JSON 字符串格式上報到云平臺中,并實現遠程控制和運維。為客戶構建專業的工業物聯網及工業 4.0 系統提 供邊緣計算節點和應用方案。物通博聯網關WG500系列不僅可以實現遠程數據采集、遠程控制,還可以實現運維通道的建立,同時具備邊緣計算的各種特性及各種安全防護功能,為您建設專業的、穩定的、安全的工業物聯網系統提供技術和方案支撐。